Тема -5-(22)-ОПиУПР-орг-транс-неф-25-02-11.ppt
- Количество слайдов: 38
Тема 22. Организация производства на предприятиях нефтегазотранспорта и хранения. 1. Основное назначение предприятий транспорта, хранения и сбыта нефти и газа. 2. Формы организации производства на предприятиях нефтегазотранспорта и хранения. 3. Классификация нефтепродуктопроводы по группам и назначению. 4. Производственная структура предприятий нефтегазоснабжения
1. Основное назначение предприятий транспорта, хранения и сбыта нефти и газа. Особенность предприятий транспорта, хранения и сбыта нефти и газа – их органическая связь с нефтегазодобывающей и нефтеперерабатывающей промышленностью, с одной стороны, и потребителями, с другой стороны. Эта особенность и определяет производственные процессы на предприятиях трубопроводного транспорта и нефтебазового хозяйства. Производственный процесс на трубопроводах обеспечивает транспорт нефти и газа, на перевалочных нефтебазах – перевалку нефтетоваров, на распределительных нефтебазах –
хранение и реализацию нефтепродуктов и т. д. Организация основного производства обусловливается различными факторами. На нефтепроводах основной производственный процесс обеспечивает транспорт нефти из района добычи на НПЗ, на железнодорожные, речные и морские пункты налива, а также на экспорт. Основная производственная задача продуктопровода заключается в транспорте ассортимента перекачиваемых нефтепродуктов из района производства в район потребления (до наливных станций или нефтебаз). Газопроводы транспортируют газ от газовых промыслов к потребителям.
Производственный процесс нефтебаз направлен на обеспечение потребителей нефтепродуктами в ассортиментом необходимом количестве и в установленные сроки. Цель вспомогательных процессов, к которым на предприятиях транспорта, хранения и сбыта нефти и газа относятся ремонт орудий труда, выработка энергии, материально техническое снабжение и т. д. , создание нормальных условий для осуществления основных производственных процессов. В настоящее время транспорт нефти и нефтепродуктов на дальние расстояния осуществляется следующими видами: водным, железнодорожным и трубопроводным.
Современное развитие нефтепроводного транспорта обусловлено значительной экономической выгодой перекачки нефтей и нефтепродуктов по трубопроводам в сравнении с другими видами транспорта. Основные преимущества трубопроводного транспорта: Большое количество перекачиваемой нефти и нефтепродуктов (бензин, дизельное топливо, авиационный керосин и т. д. ) и газа (в газообразном и сжиженном состоянии). Причем для транспорта газа в газообразном состоянии – это единственный вид транспорта.
Трубопровод может быть проложен в любом направлении и на любое расстояние и является кратчайшим путем между двумя пунктами. Трубопровод действует непрерывно и таким образом гарантирует стабильную и бесперебойную работу для поставщиков и снабжение потребителей. При трубопроводном транспорте наименьшие потери нефти и нефтепродуктов по сравнению с другими видами транспорта. Трубопроводный транспорт наиболее механизирован, надежен, прост и удобен в эксплуатации. Он может быть в большей степени автоматизирован.
К магистральным нефтепроводам и нефтепродуктопроводам относятся: Нефтепроводы и отводы от них, по которым нефть подается от головной насосной станции на НПЗ и перевалочные нефтебазы; Нефтепродуктопроводы и отводы от них, по которым нефтепродукты с головной насосной станции подаются на нефтебазы, наливные терминалы (морские и речные причалы и железнодорожные эстакады). Магистральный трубопровод работает круглосуточно. Он имеет относительно большой диаметр и длину. Для перекачки по нему нефтей и нефтепродуктов создается давление 5, 0 6, 5 МПа.
2. Формы организации производства на предприятиях нефтегазотранспорта и хранения. Выбор формы организации производства на предприятиях нефтегазотранспорта и хранения во многом определяется количеством перекачиваемых (хранимых) нефтетоваров или газа в единицу времени, а также наличием средств перекачки и хранения (например, одна или две нитки трубопровода, имеющийся резервуарный парк, количество сливо наливных средств и т. д. ). Важный фактором для выбора организации производства на нефтебазах и продуктопроводах является ассортимент хранимых нефтепродуктов.
Процессы и операции, периодически выполняемые в установленной последовательности, называются цикличными. Они повторяются через определенные промежутки времени. В нефтебазовом хозяйстве циклом считается постоянное сочетание в определенной последовательности основных операций по транспорту, сливу, наливу и хранению нефтепродуктов. На транспорте цикл измеряется началом и завершением транспортной работы. Основной характеристикой цикла является ого продолжительность. Длительность которого влияет на количество реализуемой продукции, а это в конечном итоге ведет к изменению ТЭП.
Сокращение продолжительности цикла производства способствует ускорению оборачиваемости нефтепродуктов через резервуарный парк нефтебазы. Чем выше коэффициент оборачиваемости, тем больше становится объем реализации па 1 руб. основных средств (производственных фондов), т. с. повышается фондоотдача. Следовательно, на нефтебазах и автозаправочных станциях необходимо планировать и разрабатывать мероприятия, направленные на сокращенно производственного цикла. Что касается транспорта нефти, нефтепродуктов и газа, то здесь основное внимание должно быть уделено вопросам подачи
нефти и газа в установленные сроки и в запланированных объемах с учетом падежного обеспечения потребителей. Продолжительность производственного цикла обычно измеряется в календарных днях пли часах. Она может определяться для различных объектов, подразделений и служб в зависимости от задач, стоящих перед предприятием в том или ином периоде. Основными факторами, влияющими на продолжительность производственного цикла на предприятиях транспорта в хранения нефти, нефтепродуктов и газа, являются характер выполняемой работы, номенклатура и ассортимент нефтетоваров, величина партии и т. д.
Исходными данными для определения продолжительности производственных циклов служат: производственная программа, карты технологических процессов, данные о нормах времени на выполнение операций. Одинаковые по составу и характеру выполняемые рабочих операции производственных процессов могут быть организованы по разному. Порядок выполнения рабочих операций определяет форму организации производственного процесса. Различают три формы организации производственного процесса: последовательную, параллельно-последовательную.
При последовательной форме организации производственного процесса каждая последующая рабочая операция выполняется лишь после завершения предыдущей. Так, если у потребителя имеется одна сливо наливная установка, то слив железнодорожных цистерн производится последовательно. При наличии одной автомобильной заправочной колонки заправка автомобилей также осуществляется последовательно и т. д. При этом длительность цикла выполнения технологических операций Тпосл определяется суммой операционных циклов, а длительность производственного цикла Тпосл включает еще межоперационные перерывы
где n – число циклов; С – число сливо наливных установок; tк календарное время; m – число операций в процессе; tм. о. – среднее межоперационное перерывов, мин. время
При параллельной форме организации труда операции, входящие в производственный процесс, совмещаются во времени и в пространстве (например, одновременная перекачка нефти, нефтепродуктов пли газа по параллельно проложенным трубопроводам, слив маршрута железнодорожных цистерн через несколько сливо наливных стояков и т. д. ). Допустим, одновременно сливаются автобензин и дизельное топливо в емкости или сливается один вид нефтепродукта одновременно через несколько сливных желобов.
где n – число параллельных устройств работающих на один технологи ческий операционный цикл; Q– обьем прокачиваемого (перерабатываемого) продукта; t – затраты время на единицу прокачиваемого (перерабатываемого) продукта; m – число операций в процессе; При параллельной форме организации производственного цикла расчет ведется по наиболее загруженной коммуникации, или по наиболее трудоемким операциям.
При параллельно последовательной (смешанной) форме организации процесса длительность производственного цикла по сливу и наливу нефтепродуктов будет меньше, чем при последовательной, на величину совмещения операционных циклов где t — время перекрытия смежных операционных циклов. Практически на многих трубопроводных магистралях и нефтебазах используются различные способы организации операционных циклов.
3. Классификация нефтепродуктопроводы по группам и назначению. Нефтепродуктопроводы подразделяются на следующие основные группы: а) магистральные трубопроводы, являющиеся самостоятельными хозрасчетными предприятиями. Они предназначаются для перекачки нефти из районов добычи на нефтеперерабатывающие заводы, железнодорожные, речные и морские пункты налива, а также для транспорта нефтепродуктов из районов их производства (с НПЗ) в районы потребления (до наливных станций или перевалочных нефтебаз, рис. 1);
б) трубопроводы внутрихозяйственного назначения. К этой группе относятся коммуникации нефтепромыслов, нефтеперерабатывающих заводов, нефтебаз, потребителей и автозаправочных станций; в) трубопроводы местного значения. Сюда относятся подводящие нефтепромысловые трубопроводы небольшой протяженности, предназначенные для подвода нефти от нефтепромыслам к головным сооружениям магистральных нефтепроводов и к нефтебазам; сюда же относятся отводы шлейфы малого диаметра от трубопроводных магистралей к попутным нефтебазам.
Магистральный газопровод представляет собой комплекс сложных инженерных сооружений, предназначенных для осуществления процесса транспортирования газа. В состав газопровода входят: головные сооружения, трубопровод с запорной арматурой, отводами и средствами защиты от коррозии, компрессорные станции, подземные хранилища и газораспределительные станции (ГРС) и т. д. Для обслуживания производственного процесса на газопроводе имеются объекты энерговодоснабжения, линии электропередач, трансформаторные подстанции, котельные, насосные станции, артезианские скважины и ряд других объектов.
Магистральный нефтепродуктопровод, для перекачки нефтепродуктов, состоит из следующего комплекса сооружений: Подводящих трубопроводов, связывающих НПЗ с головными сооружениями трубопровода. По этим трубопроводам перекачивают нефтепродукт от завода в резервуары головной станции. Головной перекачивающей станции, на которой собирают нефтепродукт, предназначенный для перекачки по трубопроводу. Здесь производят приемку, учет и перекачку на следующую станцию. Промежуточных перекачивающих станций, на которых нефтепродукт, поступающий с головной или предыдущей станции перекачивается далее.
Конечных пунктов, где принимают нефтепродукт из трубопровода, распределяют потребителям или отправляют далее другими видами транспорта. Линейных сооружениий магистрального нефтепродуктопровода (далее МНПП). К ним относятся: собственно трубопровод, линейные колодцы на трассе МНПП, станции катодной и протекторной защиты, дренажные установки, переходы через водные препятствия, переходы через железные и автодороги.
К линейным сооружениям МНПП также относятся линии связи, дороги, сооружаемые вдоль трассы и прочие сооружения. Основной составной частью МНПП является собственно трубопровод. Глубину заложения трубопровода определяют в зависимости от климатических и геологических условий. На трассе МНПП, с интервалами 10 30 км в зависимости от рельефа, устанавливают линейные задвижки для перекрытия участков трубопровода. Промежуточные станции размещают по трассе трубопровода согласно гидравлическому расчету. Среднее значение перегона между станциями 100 200 км.
4. Производственная структура предприятий нефтегазоснабжения. Особенности производственного процесса различных предприятий транспорта, хранения и сбыта нефти и газа определяют их производственную структуру. Производственная структура предприятий представляет собой совокупность их цехов и служб, решающих единую производственную задачу по транспорту, хранению и распределению нефти, нефтепродуктов и газа. На нефтепроводах структура определяется диаметром и протяженностью нефтепровода, числом и мощностью перекачивающих станций и т. д. .
На газопроводах производственная структура зависит от условий размещения магистрали, ее протяженности и мощности, от наличия подземных хранилищ газа, числа компрессорных станций и т. д. На нефтебазах производственная структура определяется мощностью нефтебазы, ее производственно хозяйственным назначением, транспортными связями, степенью специализации и кооперирования с другими нефтебазами и т. д. Транспорт нефти и нефтепродуктов по магистральным нефтепродуктопроводам организуется нефтепроводными и продуктопроводными управлениями.
В задачу этих управлений входит обеспечение непрерывной и надежной поставки нефтетоваров на НПЗ, крупным потребителям, на экспорт и другие нужды с учетом рационального использования мощности трубопроводных магистралей, сохранения качества и снижения потерь нефти и нефтепродуктов. Производственная структура нефтебазы зависит от ее назначения, размеров емкостей, количества и особенностей работы потребителей, неравномерности потребления нефтепродуктов и видов транспортных связей нефтебазы.
Исходя из организации нефтеснабжения, нефтебазы распределяются по их целевому назначению и характеру оперативной деятельности на следующие основные типы: нефтепромысловые и нефтезаводские (товарно сырьевые парки); перевалочные нефтебазы, являющиеся промежуточными звеньями между потребителями и производителями нефти и нефтепродуктов; экспортные перевалочные нефтебазы; нефтебазы сезонного регулирования; распределительные нефтебазы.
Кроме того, нефтебазы подразделяются по признаку их ведомственного подчинения, по размеру емкости, по особенностям реализации, по видам транспорта и ряду других признаков. В зависимости от характера производственно хозяйственной деятельности нефтебаз их размера, места размещения и транспортных связей изменяется и производственная структура нефтебаз, включая цехи, службы, производственные участки и рабочие места. Под производственной структурой понимается форма организации которая находит свое выражение в направленности ПХД, в его размерах (в количестве и составе цехов, служб и других).
Основными звеньями производственной структуры на предприятиях являются цехи и службы. Цех (служба) представляет собой административно обособленную часть предприятия, которая осуществляет технологически однородную работу (слив и налив нефтепродуктов, связь, ремонт и т. д. ). Цех, в свою очередь, состоит из взаимосвязанных участков производства, объединяющих рабочие места. Рабочее место является первичным звеном организации производственного процесса. Под рабочим местом понимается часть производственной площади, где рабочим или группой рабочих выполняются отдельные операции производственного процесса
по транспорту, хранению и распределению нефтегазопродуктов или по обслуживанию этих процессов. Исходи на необходимости решения технологических задач на магистральных газопроводах создаются следующие основные цехи и службы: цех очистки, осушки и одоризации газа, компрессорный цех, диспетчерский служба, ремонтно восстановительная служба, цех энерговоснабжения, служба связи, служба электротехнической защиты, служба КИП и автоматики, газораспределительные станции (ГРС) и контрольно распределительные пункты (КРП), химлаборатория, цех транспорта,
подземные хранилища газа (ПХГ) и другие вспомогательные производства и обслуживающие хозяйства. Цех очистки, осушки и одоризации газа обеспечивает подготовку газа к дальнему транспорту. Компрессорный цех предназначен для обслуживания лил газоперекачивающих агрегатов с целью обеспечения бесперебойной перекачки газа по магистральному газопроводу в запланированных количествах. В персонал цеха входит эксплуатационные и ремонтные рабочие, выполняющие планово предупредительные осмотры и ремонт основного оборудования КС.
Диспетчерская служба осуществляет оперативное руководство транспортом газа. Роль этой службы с повышением уровня автоматизации и внедрением АСУ все больше возрастает. Диспетчерская служба связывает между собой работу объектов газопровода, обеспечивая надежное газоснабжение потребителей и улучшая использование пропускной способности газопроводной системы. Ремонтно восстановительная служба осуществляет планово предупредительные осмотры и ремонты на объектах газопровода, в также ликвидирует аварии в случае их возникновения.
Работы по ремонту ведутся линейной части газопровода (замена линейных кранов, очистка трубопроводов от влаги н загрязнений, исправление изоляции и т. д. ), на наземных сооружениях (замена изношенных конструкций и деталей, установки газовой аппаратуры и т. п. ), на компрессорных и газораспределительных станциях. Цех энерговоснабжения обеспечивает снабжение энергией и водой объектов газопроводной магистрали, осуществляя эксплуатацию котельных, собственных электростанций. подстанций, водонасосных станций, линий электропередач и другого оборудования.
Служба связи предназначена для обеспечении производственной связью всех звеньев (элементов) газоснабжающей системы. Для решения этой задачи оборудуются узлы связи. Служба электротехнической защиты предназначена для эксплуатации и ремонта электрохимической защиты трубопровода, станции катодной (СКЗ) и протекторной зашиты (СПЗ). Служба КИП и автоматики производит профилактические осмотры и ремонт автоматических устройств и КИП на КС, ГPC и в других объектах.
Xимлаборатория обеспечивает качественный контроль за перекачиваемым газом, определяя плотность, содержание конденсата, наличие механических примесей и другие параметры. Результаты анализа отражаются в паспорте или других документах. Цех транспорта предназначен для перевозки обслуживающего персонала и подвоза необходимых материальных ресурсов (запасных частей, труб, масел смазок и т. д. ). Транспортные подразделения магистрального газопровода эксплуатируют н ремонтируют автомобили, оборудуют площадки ДЛЯ ИХ заправки и стоянки.
Подземное хранилища газа (ПХГ) является одним из элементов единой системы магистрального газопровода. ПХГ выполняет комплекс производственных операций по закачке, хранению и отбору газа с его очисткой и осушкой. Основными объектами ПХГ являются: разведочные и эксплуатационные скважины; компрессорные станции с вспомогательными сооружениями; установки по очистке, осушке и замеру газа; соединительные газопроводы и объекты общеуправленческого назначения. При формировании цехов и служб ПХГ исходят из особенностей основного производства.
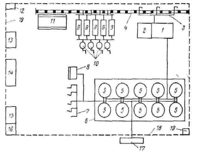
Рис. 11. Схема нефтобазы: 1 — насосная для светлых нефтепродукта; 2 механическая мастерская; 3 — железнодорожная эстакада; 4 — железнодорожный тупик; 5 — резервуары для светлых нефтепродуктов; 6 — обвалование; 7 — автостаянка; 8 — разливочная; 9 — резервуары для масел; 10 — насосы для отпуска масел; 11 — склад тары; 12— вольер для сторожевых собак; 13 -материальный склад; 14 контора; 15 — пожарное депо; 16 — гараж; 17 — АЗС; 18 — ограждение нефтебазы; 19 трансформаторная подстанция и ограждение.


