Sposob_poluchenia_1_1_2-trikhloetana.pptx
- Количество слайдов: 4
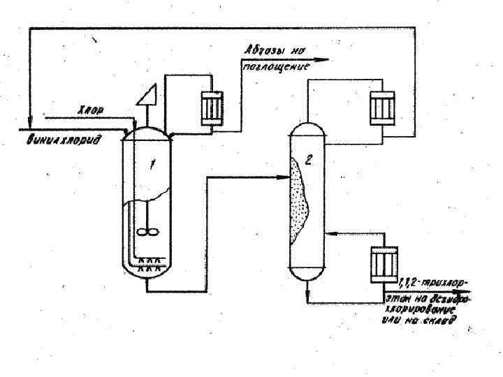
Способ получения 1, 1, 2 -трихлоэтана В данной работе рассматривается способ получения 1, 1, 2 -тризлорэтана, состоящим в том, что жидкофазное хлорирование винилхлорида в среде 1, 1, 2 -трихлорэтана ведут хлором в присутствии катализатора хлорного железа при 20 -30 о. С при мольном соотношении хлора и винилхлорида 0, 8 -1, 0: 1 с рециркуляцией непрореагировавшего винилхлорида в начало процесса. При практическом ведении процесса растворенный в реакционной массе непрореагировавший винилхлорид отделяют, например, простой перегонкой, затем возвращают на хлорирование. Благодаря избытку винилхлорида в реакционной зоне удаляется существенно снизить образование побочных продуктов и увеличить выход целевого продукта 1, 1, 2 -трихлорэтана до 99, 9 -99, 5%.
Формула изобретения Способ получения 1, 1, 2 -трихлорэтана путем жидкофазного хлорирования винилхлорида хлором при температуре 20 -30 о. С в присутствии катализатора хлорного железа в среде 1, 1, 2 -трихлорэтана, отличающийся тем, что с целью увеличения выхода целевого продукта и ликвидации вредных сточных вод, процесс ведут при мольном соотношении хлора и винилхлорида , равном 0, 8 -1: 1, с рециркуляцией непрореагировавшего винилхлорида в начале процесса.
Sposob_poluchenia_1_1_2-trikhloetana.pptx