БУРОВЫЕ ВЫШКИ 1 – башенная вышка; 2 – мачтовая вышка
Мостки со стеллажами предназначены для складирования бурильных и обсадных труб, длинномерного инструмента, подачи их на рабочую площадку к ротору для смены инструмента или наращивания колонны, а также для выброса их с рабочей площадки после отработки или окончания бурения. Мостки состоят из наклонной и горизонтальной цельносварных пространственных ферм из профильного проката или из труб. Горизонтальная ферма снабжается полозьями, что позволяет транспортировать ее с помощью трактора. Наклонная и горизонтальная фермы между собой соединяются на шарнирах. Обе фермы обшиваются металлическим настилом, обеспечивающим перемещение по нему узлов бурового оборудования, инструмента и других грузов.
Талевая система А- ходовой конец талевого каната Б- лебедка 1 - крюк 2 - талевый блок 3 - рабочие струны 4 - кронблок 5 - механизм закрепления неподвижного конца каната 6 - неподвижный конец талевого каната
Буровые Лебедки
ЭКСПЛУАТАЦИЯ ЛЕБЕДОК Буровые лебедки рассчитаны на длительную работу в тяжелых условиях, но нормальная безаварийная и безопасная эксплуатация их возможна только при условии регулярного тщательного ухода и технического обслуживания. Одним из условий безопасной работы является содержание лебедки всегда в исправном состоянии, своевременное выявление и устранение всех дефектов. Важнейшими требованиям и являются: отслеживания состояния тормозных шкивов и колодок (при сработке колодок больше, чем на 12 мм следует их заменить путем изменения расположения тормозной ленты- надо поменять набегающий и сбегающий конец ленты местами), а также своевременная смазка согласно карте смазки лебедки. Также крайне важно следить, чтобы масло не попадало во фрикционные пары.
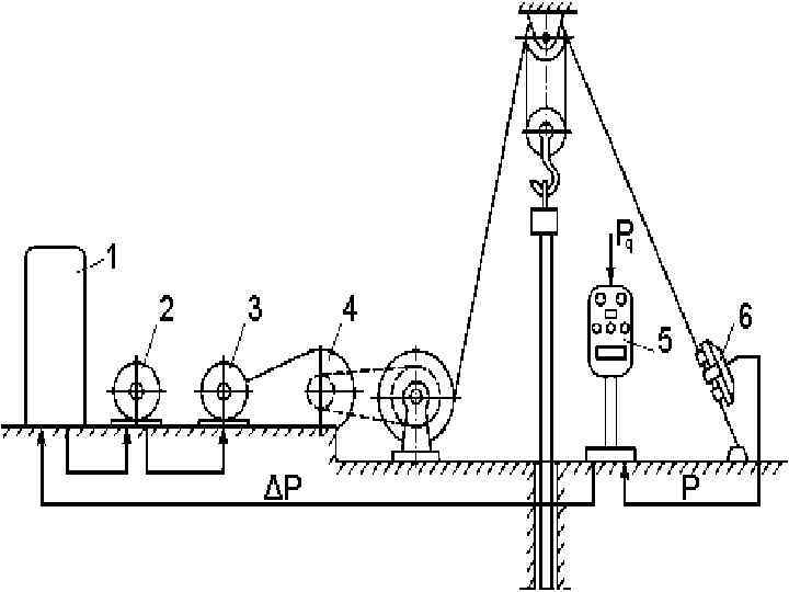
Принцип работы регулятора подачи долота следующий: осевая нагрузка на долото измеряется с помощью электрического датчика 6, который устанавливают на неподвижной ветви талевого каната, и передаётся на пульт управления 5, где сравнивается с величиной нагрузки на долото Pq, задаваемой бурильщиком. Разность электрических сигналов ΔP между нагрузкой на долото и заданной на пульте поступает на усилители, установленные в станции управления 1. Усиленные электрические сигналы действуют на обмотку возбуждения электрогенератора 2, который состоит из генератора постоянного тока, вращаемого асинхронным электродвигателем. Генератор питает двигатель постоянного тока 3 регулятора подачи долота, редуктор 4 которого цепной передачей соединён с подъёмным валом буровой лебёдки. Монтируют РПД при помощи крана на основании лебёдочного блока и центрируют по звёздочке лебёдки. Раму РПД крепят к основанию болтами.
1 - большая челюсть 2 - малая челюсть 3 - сменная большая челюсть 4 - сменная малая челюсть 5 - зубчатая челюсть 6 - защелка 7 - соединительная челюсть 8 - плашка 9 - рычаг 10 - серьги 11 - подвеска
Уход за ротором в процессе эксплуатации заключается в следующем: 1. промывке ротора водой снаружи и снятии с него посторонних предметов; 2. проверке состояния стопорного механизма (закрытый стопор при эксплуатации вызовет поломку механизмов); 3. осмотре вкладышей и зажимов ротора, которые должны быть закреплены защелками (защелки должны свободно проворачиваться от руки); 4. проверке стола до закладки зажимов— стол должен вращаться свободно и без рывков; 5. креплении болтов и затягивании гаек; 6. смазка цепи (карданного вала) привода ротора и установлении предохранительного щита; 7. проверке уровня и качества масла — смотреть карту смазки.
1 - насос 2 - стояк 3 - гибкий рукав 4 - вертлюг 5 - ведущая труба 6 - устье скважины 7 - бурильные трубы 8 - затрубное пространство 9 - УБТ 10 - долото 11 - растворопровод 12 - блок очистки 13 - баки 14 - подпорный насос 15 - амбар 16 - смеситель
1. 2. 3. 4. 5. Конический корпус Нагнетательный патрубок Коническая насадка Насадка для выпуска шлама Сливная насадка