OG_lektsia_5_6.pptx
- Количество слайдов: 160
5. Формування виробничої зони міста
5. 1. Структурна організація виробничої зони міста промислових підприємств комунально-складських об’єктів санітарно-захисних зон Виробнича територія розміщення ділянок громадських установ науково-дослідних центрів споруд зовнішнього транспорту
виробничий комплекс міської агломерації виробнича зона міста Основні структурні територіально-планувальні елементи виробничих територій міський промрайон промисловий вузол промислова площадка
Основною виділяється промислово-виробнича зона структурні елементи промислово-виробничої зони: промислові райони (300 -400 га); промислові вузли (100 -200 га); групи підприємств(20 -100 га). При формуванні промислових районів і вузлів враховується: профіль підприємства, санітарний клас, види транспорту обслуговування та інші умови.
розміщення об’єктів виробництва промислові зони розміщення об’єктів виробництва Здійснюється на основі функціональн ого зонування комунально-складських об’єктів Виділяються зони наукові науково-виробничі сільськогосподарських виробництв
характеризується планувальною цілісністю об’єкти невиробничої сфери, які обслуговують матеріальне і нематеріальне виробництво об’єкти матеріального виробництва Промислова (промислововиробнича) зона частина території міста, до складу якої входять впливає на функціонально – просторову організацію міста науки й наукового обслуговування комунального господарства підготовки кадрів виробничої інфраструктури
В містах набувають розвитку також технополіси – територіальні утворення (райони, селище) містобудівну базу якого складають науково-дослідні установи, виробництва на основітніх технологій. декілька видів технопарків: 1) Дослідницький науковий парк(0, 5 -10, 2 га) – на основі лабораторії (інкубаторів) та фірм, які надають послуги щодо впровадження наукових результатів; 2) Технологічний парк – (3 -15 га) – фірми, лабораторії, підприємства та ін. 3) Промисловий (грюндерський) парк – (5 -50 га) – об’єднання фірм, комерційних і фінансових структур, які забезпечують стартові умови виробництвам, що розвиваються
− частка території з виробничими функціями може складати 60− 65% загальної території зони виробничі об’єкти повинні розміщуватися компактно, без великих функціонально сторонніх утворень При планувальному формуванні промислової зони дотримуються Наступних положень: промислову зону обов’язково забезпечують транспортними зв’язками з іншими функціональними зонами при розміщенні промислових зон ураховують фактор збалансованості місць прикладення праці і місць проживання для повноцінного функціонування промислової зони створюють один або кілька центрів громадського обслуговування переважно на стиках із сельбищними територіями до складу центрів громадського обслуговування, які межують із виробничими зонами, включають установи з провідними функціями (управлінські, науково-проектні, інформаційні) й установи з супутними функціями (об’єкти культурно-побутового обслуговування, громадськогохарчування, пункти охорони здоров’я тощо)
При планувальному формуванні промислової зони передбачають: напрямки територіального розвитку й головних композиційних вісей міста забезпечення зв’язків виробничих підприємств із транспортними комунікаціями планувального каркасу міста композиційні взаємозв’язки виробничої забудови з оточенням та умови сприймання різних ділянок цієї забудови в міському середовищі створення санітарно-захисних зон із включенням їх до єдиної системи озеленених територій міста
Санітарна класифікація промислових підприємств Залежно від • технологічного процесу, • типу забруднення • кількості виробничих викидів промислові підприємства за санітарною характеристикою поділяють на 5 класів Санітарний розрив – це відстань від джерела шкідливого викиду до межі сельбищної території Санітарно-захисна зона - територія між межею промислового підприємства і межею сельбищної території До I і II класів зараховують переважно хімічні, металургійні, машінобудівні й металообробні виробництва, видобуток рудних і нерудних порід, великі цементні підприємства й виробництво інших будівельних матеріалів, пов’язане з випіканням у печах, великі теплові електростанції тощо. До III класу зараховують текстильні виробництва, підприємства з обробки деревини, тваринних продуктів. До IV і V класів зараховують здебільшого, харчову промисловість. Для кожного класу встановлені нормативні розміри санітарно-захисної зони : I кл. – 1000 м, II кл. – 500 м, III кл. – 300 м, IV кл. – 100 м, V кл. – 50 м.
Санітарно-захисна зона — територія навколо потенційно небезпечного підприємства, в межах якої заборонено проживання населення та ведення господарської діяльності, розміри якої встановлюються проектною документацією відповідно до державних нормативних документів. Санітарно-захисні зони - припускають розміщення на їхній території підприємств із виробництвом нижчого класу шкідливості, ніж виробництво, для якого встановлена зона, але за умови аналогічного характеру шкідливості. Санітарно-захисні зони створюються навколо об'єктів, які є джерелами виділення Допускають також на території санітарнозахисної зони розміщувати • • • шкідливих речовин, запахів, підвищених рівнів шуму, вібрації, ультразвукових і електромагнітних хвиль, електронних полів, іонізуючих випромінювань тощо, з метою відокремлення таких об'єктів від територій житлової забудови. У межах санітарно-захисних зон забороняється будівництво житлових об'єктів, об'єктів соціальної інфраструктури та інших об'єктів, пов'язаних з постійним перебуванням людей. • • пожежні депо, пральні, гаражі, склади (крім продовольчих, загальнотоварних і спеціалізованих), конструкторські бюро, лабораторії, що пов’язані з підприємствами, магазини, поліклініки, що обслуговують виробництво, стоянки пасажирського й індивідуального транспорту, інженерні мережі та споруди.
Комунально-складська зона Територія комунально-складської зони призначена для розміщення груп і окремих підприємств, які забезпечують потреби населення у зберіганні товарів, комунальних і побутових послугах На територіях складських і комунально-складських районів слід передбачати розміщення: - об’єктів харчової промисловості (харчосмакової, м’ясної, молочної), торгівлі та плодовоовочевого господарства; загальнотоварні склади, розподільчі холодильники, плодовоовочеві бази, заготівельні підприємства тощо; - транспортні господарства (гаражі, станції технічного обслуговування, автозаправні станції), депо, автопарки тощо; - об’єкти обслуговування населення (фабрики-пральні, хімчистки, ремонту побутової техніки); - комунальні господарства (парки дорожньо-прибиральних машин, бази експлуатації та ремонту житла, інженерних мереж тощо). Склади державних матеріальних резервів, нафти, зріджених газів, вибухових матеріалів, базисні склади сильнодіючих отруйних речовин, промислової сировини, продовольства та фуражу, лісових і будівельних матеріалів, різні перевалочні бази слід розміщувати на відособлених територіях у приміській зоні міст.
Найбільш раціональним є розташування складських районів за межами сельбищної території в системі зовнішніх транспортнокомунікаційних вузлів (мереж залізничного та автомобільного транспорту, товарних станцій, вантажнорозвантажувальних вузлів тощо) із забезпеченням найкоротших зв’язків зі споживачем. Розміри земельних ділянок складів, що призначені для обслуговування поселень, приймають із розрахунку • 2 м 2 на одну людину для міст з населенням від 500 -1000 тис. чол. і більше (при застосуванні багатоповерхових складів) • 2, 5 м 2 – для поселень з кількістю менше 500 тис. чол.
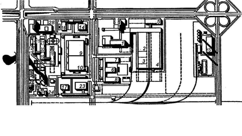
Промислово-комунальна зона в Тобольську (Росія). Експериментальний проект (арх. Н. Кім, М. Розенберг та ін. ). Схема компоновки: комплекс підприємств торгівлі: 1− фабрика напівфабрикатів і кулінарних виробів; 2 – склад продовольчих товарів; 3 – холодильник; 4 – плодово-овочева база; 5 – промтоварна база; комплекс підприємств харчової промисловості: 6 – хлібозавод; 7 – пивзавод; 8 – міський молокозавод; комплекс автотранспортних підприємств: 9 – гараж автобусів; 10 – гараж вантажних автомобілів; 11 – гараж легкових автомобілів; 12 – СТО автомобілів; комплекс підприємств комунального призначення: 13 – виробничо-експлуатаційна база дорожніх і прибиральних машин; 14 – комплексна база служб експлуатації інженерних мереж і споруд; комплекс підприємств побутового обслуговування: 15 – фабрика-пральня; 16 – пральняхімчистка спецодягу; 17 – фабрика хімчистки і фарбування одягу; 18 – спеціалізоване підприємство з ремонту та пошиття взуття; 19 – спеціалізоване підприємство з ремонту побутових машин і приладів; 20 – підприємство з ремонту і виготовлення меблів; 21− виробнича база з ремонту і будівництва житла індивідуальним замовникам; об’єкти загального призначення: 22 – АЗС; 23 – пожежне депо; 24 – міська друкарня; 25 – котельня; 26 – каналізаційна насосна; 27 – міська підстанція; 28 – громадсько-торговельний центр
Найменшим елементом промислової зони є майданчик промислового підприємства, тобто визначена й обмежена територія, що належить окремому підприємству. Територіальна група підприємств – це угруповання окремих підприємств(переважно легкої та харчової промисловості), а також середніх і невеликих підприємств машинобудування без розвиненої зовнішньої інженерно-технічної інфраструктури. Площа території таких груп у середньому становить 20− 100 га. промисловий вузол - група підприємств, що будуються практично одночасно згідно єдиному архітектурно-планувальному задуму, що передбачає спільні допоміжні об’єкти (енергопостачання, транспортні території, утилізація відходів та очистка стічних вод тощо), а також спільні об’єкти соціального й побутового обслуговування
Формування промвузлів дозволяє досягти зменшення: • території – на 9− 10%; • довжини залізничних колій – 18− 20%; • автошляхів – 9− 10%; • інженерних мереж – 10− 15%; • числа окремих будинків і споруд – на 25%. Середні параметри промислового вузла становлять: • кількість підприємств – 10− 40, • площа території – 100− 200 га.
Декілька взаємнопов’язаних промислових вузлів формують промисловий район – групу підприємств, згідно генеральному плану міста. У промисловому районі передбачені: • спільні громадсько-ділові центри, • об’єднані інженерно-технічні комунікації, • єдина мережа магістральних вулиць і доріг • передзаводські зони та площі. Кількість промрайонів залежить від • спеціалізації промисловості • розміру міста. Площа території промислових районів У середньому складає 300− 400 га; щільність забудови у такому районі повинна становити не менше 70%.
Промисловий вузол. Схема генерального плану: 1 − підприємство будівельної індустрії (шкідливі викиди в довкілля); 2 − комунальне й енергетичне господарство; 3 − підприємство без шкідливих викидів; 4 − резервна територія
Організація промислових районів у містах різної величини: а) у малому місті з промисловими підприємствами, що санітарно нешкідливі; б) те саме зі значною шкідливістю; в) у великому місті з підприємствами санітарно нешкідливими і підприємствами, що відокремлені від міста санітарно-захисною зоною; г) те саме, різної санітарної шкідливості, у тому числі - значною; 1 − промислові райони; 2 − мікрорайони; 3 − житлові райони; 4 − озеленені території; 5 − центр промислового району; 6 − центр мікрорайону; 7 − центр житлового району; 8 − міський центр; 9 − залізниця; 10 − автомобільні дороги; 11 − міські вулиці; 12 − напрямок домінуючих вітрів
Містобудівні категорії промислових районів Залежно від • характеру виробництва, • транспортних зв’язків • вантажообміну, всі промислові райони відносять до трьох основних категорій
До першої містобудівної категорії відносять промислові райони, що • віддалені від сельбищної території • призначені для розміщення підприємств I− II класів за санітарною класифікацією виробництва • мають великийвантажообіг • потребують залізничних під’їзних колій та станцій • Виділяють великий обсяг забруднення, • підприємства з особливими умовами виробництва (вибухонебезпечні, вогненебезпечні, радіоактивні). металургійні, хімічні, нафтопереробні комбінати, видобутку руди та вугілля, атомні електростанції. Санітарні розриви від сельбищної території -10 -15 км. Чисельність працівників і розмір території: у металургії – до 50 тис. чол. і 2000 га, у хімічній промисловості –до 40 тис. чол. і 4000 га. Середній розмір території промислових районів цих галузей в Україністановить 1000 -1500 га. Найбільші з них знаходяться у Дніпропетровську, Запоріжжі, Маріуполі, Лисичанську.
До другої містобудівної категорії відносять райони, які • Розташовуються біля межі сельбищної території • розміщують підприємства III і IV класів • підприємства V класу • підприємства без шкідливих викидів, які потребують під’їзних залізничних колій. До цієї категорії належать підприємства машинобудування і верстатобудування, текстильні, легкої й харчової, будівельної промисловості та ін. Промислові райони цієї категорії можуть бути як спеціалізовані, так і багатогалузеві. Найбільші з них налічують до 60 тис. працівників і займають 2000 -3000 га В Україні найбільші підприємства знаходяться в Дніпропетровську, Харкові, Краматорську.
До третьої містобудівної категорії відносять промислові райони, що можуть знаходитись у межах сельбищної території: • підприємства V класу • такі, що не виділяють шкідливих викидів • займаютьпорівняно невеликі території • не потребують залізничного транспорту • З вантажообігом не більше 40 автомобілів на добу). До цієї категорії належать підприємства приладобудування, точної механіки, оптики, Електронної промисловості, легкої і харчової промисловості. Промислові вузли цієїкатегорії підприємств займають територію 20 -100 га, Причому забудова їх може бути багатоповерховою. Роль санітарно-захисної зони може виконувати добре озеленена магістральна вулиця, сквер чи впорядкована територія перед заводом.
Принципи планування й забудови виробничої території I. Зонування: Iа) − зонування за виробничою (функціонально-технологічною) ознакою. 2. Виробнича зона − основні цехи 1. Передзаводська зона − зона заводських допоміжних будівель і заготовчого, оброблювального і складального циклів, а також цехи споруд (адміністративні будівлі, прохідні, підсобного призначення, якщо вони лабораторії, будівлі й приміщення обслуговують тільки це підприємство, а не весь промисловий район. медичного, навчального й культурного обслуговування і т. д. ) з Іноді цю зону розчленовують на дві: зону оброблювальних (холодних) цехів передзаводськими площами й зону заготівельних (гарячих) цехів. стоянками, зупинками пасажирського транспорту. 3. Підсобна зона − енергетичні об'єкти, основні технічні смуги для прокладки інженерних комунікацій і т. п. 4. Зона складів і основних транспортних пристроїв − склади, депо, сортувальні станції і т. п.
Принципи планування й забудови виробничої території Iб) − зонування за ступенем вантажоємкості цехів Iв) − зонування за ступенем трудомісткості цехів
Iг) − зонування за ступенем виробничої шкідливості: - розташовують найбільш шкідливі з підвітряного боку; - небезпечні і з отруйними речовинами − з підвітряного боку і на знижених відмітках. Iд) − вертикальне зонування; виділяють такі зони: - наземна (шляхи пересування людей і вантажів), - надземна (основні виробничі цехи та інші будівлі), - підземна (склади і деякі допоміжні цехи).
Принцип блокування заводських будівель і компактності забудови здійснюють шляхом об'єднання виробничих, а також підсобних цехів і допоміжних будівель під одним дахом На розміщення підприємств істотно впливають їх специфічні особливості: - технологічна особливість виробництва та його санітарна характеристика; - розмір майданчика; - величина вантажообігу і вид промислового транспорту; - кількість працюючих та ін. Варіант розміщення підприємств в одній будівлі: 1) цех кріплення; 2) інструментальний завод; 3) об'єднані служби промислового вузла; 4) завод нестандартного устаткування; 5) інженерний корпус
5. 2. Містобудівні вимоги до розміщення промисловості Основними вимогами є такі: • раціональне розселення трудящих, • ефективне використання міської території, • • обмеження промислового вантажообороту всередині міського розселення • екологічний захист довкілля. Для забезпечення даних вимог необхідно керуватися такими показниками: • містобудівна класифікація за ступенем шкідливості виробництва (негативна дія на оточення), • загальна та питома зайнятість населення, • територіальна ємність, • вантажообіг, • водопостачання та водовідведення.
Містобудівні вимоги до розміщення промислових об'єктів базуються, виходячи з • санітарно-гігієнічних характеристик, • ефективного території освоєння • використання художнього ресурсу виробничих територій у побудові композиції міста. Планування міста передбачає розробку системи розміщення промисловості, яка має відповідати загальній архітектурно-планувальній концепції.
Згідно йз зазначеними вимогами, необхідно вирішити такі завдання: - встановлювати необхідні рівні концентрації виробництва, що впливає на ступінь його шкідливості, визначений коефіцієнтом ГДК ( ріс. : гранично припустима концентрація шкідливих домішок ПДК) ; - формувати склад промислових виробництв, який забезпечує мінімальну негативну дію на довкілля; - передбачати перепрофілювання або винос виробництва, шкідливого впливу якого не можна уникнути; - комплектувати профіль промислового району за ознаками екологічної сумісності виробництва.
Література: 1) Бочаров Ю. П. , Фильворов Г. И. Производство и пространственая организация города. М. Стройиздат 1987. 2) Матеев Е. С. Производственные зоны города. М. Стройиздат 1985. 3) ДБН-360 -92 хх Містобудування, планування і забудова міських і сільських поселень. К. 1993
6. Система зелених насаджень
Містобудівне значення зелених насаджень: - зеленні насадження є регулятором температурного режиму; - сприятливо впливають на склад і чистоту повітря; - використовуються в боротьбі з міським шумом; - сприятливо впливають на психологічний стан людини; - створюють ландшафтну привабливість міста в цілому й окремих його частинах; - збагачують архітектурні ансамблі і займають провідну роль в архітектурі парків і садів. Система зелених насаджень повинна відповідати таким основним завданням: - функціональній організації міських територій різного призначення, у тому числі для відпочинку населення на природі; - санітарно-гігієнічній – оздоровлення міського середовища та покращення мікроклімату; - архітектурно-художній – формування цілісного та архітектурно виразного ландшафту міста.
Ландшафтно-рекреаційна зона - це сукупність усіх, що зберігаються і знову створених міських і заміських озеленених та водних просторів у їх архітектурнопланувальній та композиційній єдності. Територіальне об’єднання озеленених територій всіх видів створює Основу ланшафтно-рекреаційних територій складають озеленені території міста - існуючи масиви посадок дерев та кущів, газонні поверхні, квітково-декоративне оздоблення, які виконують • • санітарно-гігєнічну, містобудівну, функціональну естетичну роль. Міські зелені насадження поділяються комплексну зелену зону • зелені насадження загального користування • спеціальні зелені насадження. взаємопов’язану систему озеленення міста, яка розповсюджується на міських (в межах міської риси) та позаміських територіях. Ці дві групи в сукупності створюють систему зелених насаджень житлових і промислових територій.
У практиці ландшафтного проектування виділяють такі види розміщення зелених насаджень: • центричне, • периферійне, • групове, • лінійно-смугове. Зразкові схеми міських структур озеленення: • • • а – центрична; б – периферійна; в – групова (плямами); г – клинами; д – лінійно-смугова.
- обмеженого користування (на територіях житла, шкіл, навчальних закладів, лікарень, підприємств та ін). - спеціального призначення (санітарно-захисні зони, захисні смуги, розсадники, оранжереї та ін. ) На позасельбищн На их територіях сельбищних територіях - загального користування (парки, сади, сквери, бульвари, озеленені набережні); Види насаджень за територіальною ознакою У середині міста Кла сифікація зелених насаджень за ункціональною ф ознакою Насадження в межах приміської зони Функціональне призначення Загального Обмеженого користування Міські й районні парки, сади житлових районів і мікрорайонів, сквери, бульвари, набережні Спеціального призначення На вулицях, ботанічні сади, території виставок На ділянках шкіл, дитячих установ, суспільних будинків, спортивних споруд, установ охорони здоров'я Міські лісопарки Озеленені Насадження й лугопарки території у цвинтарів, виробничих зонах крематоріїв, територій зовнішнього транспорту і складів, Заміські парки і На територіях санітарно захисні і лісопарки, зони установ заміського водо-охранні зони, масового відпочинку, плодові розсадники, відпочинку, ліси сади колективів насадження заповідників та ін. Заміські парки і лісопарки, зони масового відпочинку, ліси На територіях установ заміського відпочинку, плодові сади колективів
Кількість зелених насаджень на 1 чол. залежить від: - розміру міста (кількість мешканців); - промислового профілю міста (санітарного стану); - природно-кліматичної зони розташування міста (Полісся, Лісостеп, Степ та ін. ); і для різних міст України складає від 16 м 2/чол. до 20 м 2/чол. в містах Криму. При цьому 60 -70% площі населення розміщена в загальноміських рекреаційних зонах, решта – в межах житлових районів. Кількість насаджень користування в містах різної величини зазначено в ДБН-360 -92 хх , розділ 5,
Районні й мікрорайонні сади, сквери, бульвари й набережні слугують для короткочасного відпочинку жителів. Для кожного виду озеленення вибирають спеціальні породи дерев, які забезпечують ефективний захист від шуму, пилку, газів і перегріву.
Система паркових ансамблів і садовопаркові комплекси є важливою складовою частиною архітектурної композиції й планувальної структури міста в цілому. Садово-паркові комплекси різного виду, типу й величини включають кілька великих парків, садів, скверів, пішохідних бульварів, річки, озера й струмки, а також паркові споруди. Садово-паркові комплекси створюють систему, яка, як правило, включає регулярні й пейзажні парки.
У сучасних містах садово-парковий комплекс є місцем відпочинку для великої кількості людей. Внаслідок цього на території комплексу розміщуються • установи підприємства торгівлі, й • розваг обслуговування, і • атракціони й парки для дітей, • автостоянки • необхідні господарчі будівлі й споруди.
Основні елементи системи зелених насаджень Зелені насадження загального користування Міські парки (парк культури та відпочинку), міські сади – найбільш масовий тип парку, в якому відпочинок у природному оточенні поєднується з розважальними заходами. За розміром можуть бути: • малими – 25 га, • середніми – 100 га, • великими – 500 га • значними – більше 500 га. Розташовуються поблизу громадських центрів міста, біля зелених масивів та водоймищ. Повинні мати транспортний зв'язок з сельбищними й виробничими районами міста.
Міські парки мають кілька зон: основна Зона масових заходів Культурно просвітня зона Фізкультурнооздоровча зона Зона дитячого відпочинку Господарська зона тихого відпочинку видовища, атракціони бібліотека, виставкові павільйони та ін. спортивні майданчики, спортзали, басейни, солярії, ковзанки, пункти прокату інвентарю розташовується відособлено, недалеко від входу в парк периферійна частина парку зі своїми виїздами на прилягаючі вулиці. займає 50 -70 % території займає 5 -17 % території Характеризується розташовується природним пейзажем недалеко від головного входу, 90 % території зелені насадження і водойми пішохідні алеї, малі арх форми, лави, альтанки, трельяжі, фонтани та ін. займає площу 5 -10 займає територію 3 -8 займає територію 10 - %. 20 %. ізолюється від гучних видів відпочинку, розміщується на відносно рівному рельєфі,
Дитячі парки - проектують у великих та значних містах. Призначені для ігор, розваг, фізкультури і культурно-просвітніх занять дітей. Часто розміщують при палаці дитячої і юнацької творчості, площа – 3 -20 га.
Гідропарки і лугопарки - організовують в зонах рік, озер і водойм для масового відпочинку. Значна їхня частина (50 -60%) - це відкриті простори – луги, галявини. Лісопарки – впорядковані ліси, організовані для відпочинку на природі поблизу міста. У Харкові Журавлівський гідропарк займає 120 га, Олексіївський – 80 га
Сквери - призначені для короткочасного відпочинку і художньо -декоративного оформлення міських площ, вулиць, суспільних будинків, монументів. Розмір – 1 – 2 га. Основними елементами скверу є центральна площадка зі скульптурою, фонтаном чи басейном.
Бульвари - призначені для пішохідного руху, прогулянок і короткочасного відпочинку. Їх створюють на магістралях набережних, у громадських центрах при інтенсивному пішохідному рухові. Бульвар розташовують між проїзною частиною вулиці і тротуаром чи по центру вулиці. Його ширину приймають 10 -50 м, залежно від чого розробляють планувальне рішення (кількість і ширину алей), характер озеленення і благоустрою.
Зелені насадження спеціального призначення
Зоопарк організовується тільки в значних містах. Призначений для • науково-дослідних робіт, • культурнопросвітньої роботи і • масового відпочинку. • Основні зони: експозиційна - 50 -70, • відпочинку і розваг – 25 -35, • науково-дослідна – 3 -8, • господарська – 2 -5% території.
Зелені насадження санітарно-захисної зони вздовж залізниці й автомобільних доріг - призначені для захисту від снігових заносів та декоративного оформлення доріг. Зелені насадження санітарно-захисної зони, розташованої між промисловими підприємствами і житловою територією, призначені для захисту сельбищної території від шкідливого впливу промислових підприємств.
Основне призначення зелених насаджень на території цвинтарів і крематоріїв – художньо-декоративне.
Зелені насадження на магістральних і житлових вулицях призначені для захисту від шуму, для затінення тротуарів у літню пору, для художнього оформлення вулиці.
Розсадники й квіткові господарства - призначені для вирощування розсади дерев і квітів. Розташовані, як правило, за межами міста на ділянці зі спокійним рельєфом, родючим ґрунтом, площею від 25 до кількох сотень гектар.
Ландшафтно-рекреаційні території у планувальній структурі м. Харкова: 1 – центр міста, 2 – магістралі, 3 – міські ПКіВ, 4 – гідропарки, 5 – лісопарки, 6 – рекреаційні території перспективного освоєння.
Оптимальна сумарна величина озеленених зон загального використання в містах установлюється спеціальними дослідженнями і закріплюється в нормативах. Зелені насадження нормують на одного жителя міста. Площа міських зелених насаджень загального користування залежить від розміру міста, його планувальної структури, поверховості забудови, природно-кліматичних умов. Відповідно до ДБН 360 -92* на одного чоловіка передбачається від 10 до 15 м 2 загальноміського користування та 6 -8 м 2 у житлових районах. У містах, де є підприємства І і ІІ класу шкідливості, норми загальноміських зелених територій треба збільшити на 1015%. При розташуванні міста серед лісових масивів – зменшити на 20%.
Контрольні запитання 1. Яка роль зелених насаджень у поліпшенні навколишнього середовища? 2. Які принципи побудови системи ландшафтнорекреаційної зони? 3. Назвіть класифікацію зелених насаджень.
1) Архітектурна композиція садів і парків. ( ред. Вергунов А. П. ) М. Стройиздат 1980. 2) Кратний справочник архитектора. Ландшафтная архітектура. К. „Будівельник” 1980. 3) Довідник проектувальника. Містобудування. к. 2001.
7. Система міських центрів Сукупна система міських центрів складає основу соціального забезпечення городянина в потребах різноманітної діяльності та проживання.
7. 1. Мережа громадських центрів Система громадських центрів великих і найкрупніших міст включає: - загальноміський центр, - центри планувальних (міських) зон і районів, - центри житлових районів та мікрорайонів, - центри промислових районів - центри в зонах відпочинку. У цих центрах розміщуються громадські будівлі й установи різного функціонального призначення - адміністративні, культурно-освітні, видовищні, торговельні та ін.
Структура громадських центрів міста залежить від його: - величини , - н/господарського профілю. адміністративного значення, місця в системі розселення, З ростом міста просторово розвивається і ускладнюється структура громадських центрів. "Городской каньон" в Шанхае Культурно-торговый центр Varyap Merkez, Велес Девелопмент - Проект Захи Хадид
Загальноміський центр є головною ланкою в системі центрів. У центрах мікрорайонів установи періодичного й обслуговування. районів та розміщуються епізодичного, повсякденного Загальноміський центр і центри районів пов'язані між собою транспортною мережею в єдину систему. У сучасних великих містах ця система доповнюється мережею транспортно-комунікаційних центрів, які розміщуються на перехресті великих магістралей і великих пішохідних потоків. поліфункціональна система, яка має такі функції: управління, громадську, ділову, культурно-освітню та культурно-видовищну, торгову, побутове та комунальне обслуговування, зв'язок, відпочинок, туризм Мета організації : створити для мешканців міста • полюс ділової активності • комплекс різноманітних закладів соціально-побутового обслуговування, дозвілля, різноманітних видів і форм відпочинку При визначенні площі загальноміського центру, його ядра треба орієнтуватися на питомий показник 5 – 8 м 2/чол. , виходячи з перспективної кількості населення міста Склад і зміст питань функціональнопросторової організації міських центрів залежить від конкретних природних, історичних і соціально-економічних умов : • визначення місця розташування центру в новому місті чи вибір напрямку його розвитку в сформованому; • визначення складу функцій і розміщення їх у просторі залежно від розміру, значення та профілю міста; • визначення характеру відвідуваності й параметрів роботи установ і підприємств центра, що впливають на функціональнопросторову структуру центральної зони; • вирішення проблеми ''транспорт - пішохід'', створення оптимальних умов транспортного обслуговування центру (доставка вантажів, переміщення людей, організація стоянок транспорту) і забезпечення зручних пішохідних зон.
Схеми формування й розвитку громадських центрів у містах
Виділяються 4 зони: • адміністративногосподарська, • культурновидовищна, адміністративно-господарська зона – це зона, де зосереджені установи управління, юстиції, зв'язку. Набір цих установ залежить від адміністративно-політичного значення міста. У столичних містах часто з цієї зони виділяється урядовий центр, що територіально може бути розташований самостійно. Найчастіше адміністративно-господарська зона розміщується на головній площі міста, її споруди оформляють його. Час відвідувань зони – 9 -18 год. На території передбачають стоянки для значної кількості автомобілів. Культурно-видовищна зона – це зона, в яку входять культурно-освітні установи. Як правило, вона розташована в глибині території центру, але повинна добре обслуговуватись міським транспортом, театральні будинки можуть формувати театральні площі. Набір установ залежить від величини міста і його адміністративно-політичного значення. Виставочні зали й музеї можуть формувати виставочний центр. • торгова, Торгова зона – це зона, у яку входять установи торгівлі й харчування. Розміри зони й набір установ залежить від розміру міста і його адміністративно-політичного значення. Ця зона має самий великий приплив відвідувачів, тому вона мусить бути розташована недалеко від зупинок міського транспорту. Великою є кількість стоянок для особистих автомобілів. Слід передбачати під'їзди для вантажного транспорту, тому що зона потребує значного підвозу товарів. • спортивна. Спортивна зона – міський стадіон та ін. досить рідко знаходиться на території міського центру /або в глибині території/, частіше вона розташована залежно від природних ознак (ріка, зелені насадження). У найзначніших містах навіть бажано, щоб спортивна зона розташовувалася за межами загальноміського центру, тому що це сприятиме його розвантаженню.
Система центрів великого міста: а) – система планувальної структури; б) – схема загальноміського центру; 1 - межи планувальних зон; 2 – те ж, районів; 3 - центральний район і центри планувальних зон; 4 – центри планувальних районів; 5 – зелені насадження загальноміського користування.
Міські центри – концентрація громадського життя і виразних архітектурних об'єктів. Завдяки своєму індивідуальному характеру центри можуть створювати бажаний контраст із житловою забудовою. Їхня композиція повинна бути тісно зв'язана з плануванням навколишніх територій, з напрямком транспортних магістралей і пішохідних алей. Общественно-деловой центр (ОДЦ) "Охта
Загальноміські центри за формою планів можуть бути: компактними, лінійними (хрестоподібними) і зіркоподібними. Компактний план – це план, коли територія центра розміщується на єдиній ділянці, де всі елементи центру розташовуються компактно, тобто близько один від одного. Характерно для малих, середніх і центральних районів великих міст. Найпростіший тип компактного центру – пішохідна площа, забудована по периметру. Позитивні властивості: зручно для користування населенням міста, оскільки відстані невеликі, не потрібний транспорт, досить виразний в архітектурному відношенні. Негативні: складний у розширенні при подальшому розвитку міста. Лінійний (чи хрестоподібний)– план, при якому територія загальноміського центра витягнута в лінію або у вигляді хреста. При цьому елементи центру можуть бути значно відокремлені один від одного (особливо при великій витягнутості плану). У найпростішому вигляді лінійний центр може являти собою головну вулицю міста чи району з магазинами, культурно-видовищними й адміністративними установами. Характерний для великих міст. Позитивні якості такого плану: витягнутість збільшує зіткнення центру з житловими кварталами, тобто ніби наближує його до місць проживання (зручно для населення), можливість наступного розвитку центру. Негативні: при лінійному плані і значних розмірах стає скрутним зв'язок між елементами міста. Зіркоподібний план – план, при якому загальноміський центр складається з декількох центрів планувальних районів. Елементи, вилучені на дуже великі відстані. Характерний для найбільших міст.
Форми плану загальних центрів - лінійна: 1 – Кан-Ерувіль, 2 – Зеленоград; - компактна: 3 – Хельсінкі - Тапіола, 4 – Кельн - Харвейлер, 5 – Траси, Квебек.
Загальні вимоги до планувального вирішення центру: • зручний зв язок зі сельбищною зоною міста; • розташування основних об єктів у доступності до 200 м від зупинок пасажирського транспорту; • ізоляція від транзитного транспорту; • організація пішохідних шляхів, що зв’язують всі функціональні зони і елементи центру. До найважливіших задач організації центру можна віднести: • упорядкування і диференціація просторової організації загальноміських функцій центру і функцій житла, що зберігаються на його території; • інтенсифікація освоєння території центру; • упорядкування транспортних і пішохідних систем; • збереження і раціональне використання історично складеного міського середовища.
У центрах планувальних районів розміщуються громадські будівлі, які обслуговують населення кількох житлових районів, а також робітників і службовців підприємств планувального району. установи епізодичного й періодичного обслуговування. Година поїздки до центру планувального району не винна перевищувати 20 - 30 хвилин. У центрах планувальних районів слід розміщувати адміністративно-ділові установи, готелі, виставочні зали, галереї, музеї, театри, кінотеатри, бібліотеки, спортивні арени, стадіони тощо. Центр планувального району винний мати зв'язок з міським центром.
Організація мережі культурно-побутового обслуговування Для тго, щоб ці підприємства ( заклади ) обслуговування були доступні всьому населенню міста, вони повинні бути рівномірно розміщені по всій території міста, а також необхідна організація структурної системи розміщення культурно-побутових закладів і органічний взаємозвязок з планувальною структурою міста. Чим частіше відвідується ці заклади тим ближче вони повинні бути до споживача, і навпаки, заклади, які відвідуються порівняно рідко, можуть мати більший радіус обслуговування, У практиці проектування сучасних населених місць добре зарекомендувала себе так звана ступінчата система обслуговування. Згідно з цією системою обслуговування культурно-побутові заклади залежно від місця їх розташування в місті умовно поділяються на ступені. Зміст ступінчатої системи обслуговування полягає у тому, щоб створити послідовну низку закладів, які обслуговуючи визначений контингент населення, відповідно закріпляли б структурне членування міської території, Організація обслуговування населення за ступінчатою системою і структура території міста залежать від його величини. Адмінстративно-господарські і громадські споруди на території міста розташовують залежно від їх значення; заклади загальноміського значення в основному розташовують у центральній частині міста а заклади районного значення і мікрорайонного значення – у районах, які вони обслуговують. Рис. 5 - Схема триступінчастої побудови системи культурно-побутового обслуговування житлового району: 1 - центр житлового району; 2 - центр мікрорайону; 3 - блок обслуговування групи будинків; 4 - радіус обслуговування.
Обєкти мережі установ і підприємств культурнообслуговування охоплюють: • навчально – виховні установи; • установи культури, мистецтва та культові споруди; • установи охорони здоров я, спортивні та фізкультурно – оздоровчі, масового відпочинку і туризму; • підприємства торгівлі, громадського харчування, побутового обслуговування та комунального господарства. Сукупність мереж установ і підприємств обслуговування утворює єдину систему обслуговування, яка є важливим елементом соціальної інфраструктури міських і сільських поселень. Основною вимогою до розміщення цих установ та підприємств обслуговування в поселеннях є створення зручних умов для одержання населенням необхідного виду, рівня та якості послуг. Це потребує вирішення містобудівних завдань розміщення одного чи комплексу установ та підприємств обслуговування з урахуванням величини міста. схема побудови системи культурно-побутового обслуговування у житловому районі на 60 тис. жителів: 1 - заклади періодичного обслуговування; 2 - заклади щоденного обслуговування; 3 - заклади первинного обслуговування; 4 - кінотеатр; 5 - універмаг
Обєкти обслуговування залежно від характеру, кількості та рівня розвитку їх послуг, частоти звернення населення до них поділяються на установи і підприємства повсякденного, періодичного та епізодичногообслуговування. До об’єктів з повсякденним обслуговування належать установи і підприємства, якими населення користується щоденно. До них належать: дитячі ясла і садки, школи, продовольчі й промтоварні магазини, їдальні, кафе, аптеки, ательє побутового обслуговування (ремонтні майстерні, приймальні пункти). Це – установи мікрорайону, радіус обслуговування їх приймається в межах 350. . . 500 м. Повсякденне обслуговування населення всередині мікрорайону здійснюють також установи груп житлових будинків з радіусом обслуговування до 200 м. До установ періодичного попиту належать будинки культури, клуби, кінотеатри, бібліотеки, торговельні центри, ресторани, установи зв’язку (пошта, телеграф), поліклініки, пологові будинки і районні лікарні, спортивні центри (спортивні зали, плавальні басейни, спортивні тренувальні майданчики). Це – установи житлового району, радіус обслуговування їх становить 1000. . . 1200 м, що дозволяє дійти до них пішки за 15. . . 20 хв, не користуючись послугами транспорту. До установ епізодичного попиту належать: адміністративні й господарські заклади, палаци культури, музеї, виставки, театри, цирки, концертні зали, великі кінотеатри, міські спортивні центри (стадіони, плавальні басейни, водні станції), міські торговельні центри, спеціалізовані лікарні й медичні центри, наукові й навчальні центри. Всі ці заклади мають загальноміське, обласне, а іноді й республіканське значення. Під’їзд до них здійснюється засобами масового транспорту.
Література • Бутягин В. А. Основы планировки м благоустройства населенных мест и промышленных районов: – М. : Высш. шк. 1978. – 232 с. • Дідик В. В. , Павлів В. В. Планування міст: Навч. посібник – Львів: Львівська політехніка, 2003. – 407 с. • ДБН 360 -92* «Мiстобудування. Планування і забудова мiських i сiльских поселень» -К. : Укрархбудінформ, 1993. – 107 с. • Довідник проектувальника. Містобудування. /За заг. ред Т. Ф. Панченко. – К. : Укрархбудінформ, 2001. – 188 с. • Курсовое проектирование по градостроительству. Под ред. Г. Ф. Богацкого. -К. Будівельник. 1968. – 284 с. • Лобанов Е. М. Транспортная планировка городов: Учебник для студентов вузов. М. : Транспорт, 1990, - 240 с. • Любарський Р. Є. Проектування міських транспортних систем. – К. : будівельник, 1984. - 93 с. • Сигаев А. В. Проектирование улично-дорожной сети. - М. : Стройиздат, 1978. • Осєтрін М. М. Міські дорожньо-транспортні споруди. Навч. посіб. для студентів ВНЗ. – К. , ІЗМН, 1997. – 196 с. • Урбаністика: Навч. посібник/ О. С. Безлюбченко, О. В. Завальний. – Харків: ХДАМГ, 2003. - 254 с. • Шилова Т. О. Міське комунальне господарство: Навчальний посібник. – К. : КНУБА, 2006. – 272 с.
Многофункциональный центр в составе ландшафтно-рекреационной зоны «Сибирский карьер» в г. Екатеринбурге. Фрагмент дипломной работы бакалавра. Дипломник: Дарья Боликова. Руководители: проф. Матвеев М. Г. , ст. преп. Матвеева Т. М. Консультанты: доц. Столер И. П. , ст. пр. Пятилетов В. Ю. , преп. Гуляев В. А.
Музей природы в Екатеринбурге. Фрагмент дипломной работы бакалавра. Дипломник: Юлия Давлетбаева. Руководители: проф. Меренков А. В, доц. Доронина Н. В. , проф. Яковлев В. Б. , проф. Голубева Е. А. Консультанты: инж. Гуляев В. А. , доц. Столер И. П. , проф. Половова Э. А.
Музей камня в составе комплекса архитектурной рекультивации Сибирского карьера в Екатеринбурге с примыкающей жилой группой. Фрагмент дипломной работы бакалавра. Дипломник: Найданова П. В. Руководители: проф. Матвеев М. Г. , ст. преп. Матвеева Т. М. , проф. Лемегов А. В. , ст. преп. Шульмейстер М. И. Консультанты: доц. Плохих В. И. , ст. преп. Жердева Т. В.
Аквапарк в составе ландшафтнорекреационной зоны. Фрагмент дипломной работы бакалавра. Дипломник: Корепин П. А. Руководители: проф. Меренков А. В. , доц. Доронина Н. В. Консультанты: проф. Поздникин В. М. , ст. пр. Жердева Т. В. , Луговая Л. Н. , доц. Токарев С. В.
Архитектурнопланировочная организация Олимпийского комплекса на Уктусских горах в Екатеринбурге. Фрагм ент дипломной работы бакалавра. Дипломник: Наталья Шадурская. Руководители: доц. Скворцов А. В. , доц. Токарев С. В. Консультанты: проф. Меренков А. В. , доц. Ляпунова Л. М. , ст. пр. Пятилетов В. Ю. , доц. Десятов Л. В. , доц. Заремба А. К.
Музейный комплекс "Стихия камня" в составе ландшафтнорекреационной зоны "Шарташский карьер" в Екатеринбурге. Фрагм ент дипломной работы бакалавра. Дипломник: Сергей Ситько. Руководители: проф. Меренков А. В, доц. Доронина Н. В. Консультанты: доц. Луговая Л. Н. , проф. Заремба А. К. , проф. Поздникин В. М. , доц. Столер И. П. , ст. преп. Болотова С. Ю. , доц. Скворцов А. В.
Деловой центр Союза железнодорожн иков по ул. Европейской в Екатеринбурге. Фрагмент дипломной работы бакалавра. Дипломник: Ренат Шангареев. Руководители: проф. Матвеев М. Г. , ст. пр. Матвеева Т. М. , проф. Лемегов А. В. , ст. пр. Шульмейстер М. И. Консультанты: проф. Меренков А. В. , ст. пр. Пятилетов В. Ю.
Многофункциональный коммерческий центр в рамках реконструкции телевизионной башни в г. Екатеринбурге. Студент Е. Сметанина, руководитель проф. Е. О. Трубецков
Конгресс центр Sky-city в г. Екатеринбург. Студент Р. Цайзер, руководитель проф. Е. О. Трубецков
Школа искусств в границах ул. М. Горького-Куйбышева. Cтудент А. Григорьева, руководители проф. М. Г. Безирганов, проф. А. В. Меренков
Архитектурная школа. Студент П. Любавин, руководитель проф. С. А. Дектерев
Бизнес-центр «Остров» в г. Екатеринбурге. Магистрант Н. Митяшина, руководитель проф. С. А. Дектерев
Офисный комплекс с музейной площадкой в г. Екатеринбурге. Магистрант В. Куршакова, руководитель проф. Ю. С. Янковская
7. 2. Транспортно-комунікаційні центри Транспортні вузли - це місце перехрещення головних міських магістралей. Смороду включають станції метро, залізничні станції та вокзали, автобусні станції, річкові вокзали, аеровокзали тощо; забезпечують взаємодію транспортних систем міста й одночасно обслуговують громадсько-торговельні центри, які знаходяться в зоні їх впливу.
Транспортно-комунікаційні центри вклю-чають зупинки швидкісного наземного й підземного транспорту, мережу підземних і наземних пішохідних переходів, а також громадсько-торговельні центри.
Кооперування установ громадського й транспортного обслуговування вирішує ряд проблем сучасного міста. Транспортно-комунікаційні центри дозволяють організовувати транспортні й пішохідні зв'язки, економити міську територію, робити міське середовище більш зручним, комфортним і естетичним.
Створення транспортно-комунікаційних вузлів пов'язано ще з однією проблемою - використанням підземного простору. Метод вертикального функціонального зонування дозволяє раціонально використовувати підземний простір та міську територію; зручно зв'язувати всі зони з транспортними комунікаціями. Використання підземного простору дає можливість сконцентрувати встанови обслуговування, замінити довгі горизонтальні зв'язки більш короткими вертикальними зв'язками. Перші підземні рівні використовуються для вестибюлів метро, зупинок громадського транспорту, для автостоянок, для складів магазинів та інших обслуговуючих приміщень; другий підземний поверх - як правило, для трасування тунелів швидкісного транспорту (метро, автомобільні дороги, залізниці). Будівлі громадсько - торговельного центру розміщуються в наземних поверхах. Центр зв'язаний зі станціями метро, зупинками транспорту, автостоянками за допомогою сходів, ліфтів, ескалаторів і пандусів. У надземних поверхах транспортнокомунікаційного громадського центру можуть бути розміщені житлові квартири.
Сукупність транспортно-комунікаційних центрів доповнює систему районних громадських центрів. Мережа транспортно-комунікаційних центрів є важливими вузлами (акцентами) загальної архітектурної композиції планувальної структури міста. Ідея просторового об'єднання різних функціональних об’єктів на невеликих ділянках міської території становить основний принцип сучасного містобудування. Таким чином, багатофункціональність громадських центрів є головною характеристикою сучасних містобудівних комплексів.
7. 3. Багатофункціональні центри Центри районів, мікрорайонів і комплексів, а також центри малих міст, міст-супутників можуть бути вирішені у вигляді багатофункціональних центрів - житлової зони, адміністративно-ділової зони, торговельної зони, зони культурно-освітньої, спортивної зони й зони відпочинку. Багатофункціональні центри можуть включати також виробничу зону з невеликими промисловими підприємствами.
Структура багатофункціональних центрів може будуватися за принципом горизонтального, вертикального або змішаного зонування. Основні принципи організації багатофункціональних центрів полягають у кооперації кількох функцій в одній будівлі, у блокуванні кількох різнофункціональних об'єктів, в об'єднанні кількох функцій на різних поверхах однієї будівлі.
Мережа громадських центрів міста включає центри планувальних, житлових, промислових і рекреаційних районів. Ця мережа розміщується рівномірно на житловій, промисловій і рекреаційній територіях. Мережа районних і мікрорайонних центрів доповнюється спеціалізованими, транспортнокомунікаційними й багатофункціональними центрами.
8. Загальна стратегія розвитку міста Розвиток міста в просторі супроводжується розвитком міста в часі. Для цього в генеральному плані проектується розвиток першої черги будівництва, а також наступні етапи з періодом 5 -10 років. У ряді країн існує черговий генеральний план міста, у який заносяться всі поточні планові та непередбачені планом зміни. При цьому етапи розвитку міста повинні бути узгоджені й загальною генеральною стратегією.
8. 1. Резерв територій для розвитку міста Місто - динамічна система, яка розвивається в просторі та часі. Для його розвитку необхідні територіальні, функціональні та структурні резерви.
Територіальні резерви - ділянки землі, які резервуються для зростання різних функціональних зон. Функціональні резерви - це запаси виробничої потужності, запаси потужності інженерних і транспортних мереж, джерел енергії та водопостачання, які прогнозуються. Структурні резерви є дублюванням різного роду структурних елементів міста та його частин, що дає можливість створення елементів, які дублюватимуться в майбутньому: сельбищних, промислових районів, основних міських транспортних та інженерних магістралей, центрів загальноміського значення. Для цих елементів територія резервується на стадії проекту генерального плану.
Резерв територій, функцій та структурних елементів, які дублюються є основною ознакою відкритої (незамкнутої) планувальної організації міста, яка допускає значний розвиток основних функціональних зон, планувальних районів і міських інженерних та транспортних мереж.
Проектування відкритої планувальної структури пов'язано з вирішенням таких завдань: - вибір напрямів розвитку функціональних зон; - установлення розмірів територіальних резервів для всіх функціональних зон; - виділення резервів функціональних зон, районів, інженерних і транспортних мереж; - складання схеми етапного розвитку архітектурної композиції та планувальної структури міста в цілому; - виділення першої та наступної черги будівництва нового й реконструкції існуючого міста.
Рисунок 15 — Формування планувальної структури міст: А - централізована планувальна структура; Б — децентралізована планувальна структура; а —радіально-кільцева схема; б — радіально-лінійно-кільцева схема; в — лінійна схема; 1 — планувальні зони; 2 — планувальні райони; 3 — центральна планувальна зона (район); 4 — центри планувальних районів; 5 — центри планувальних зон; б — основні транспортні магістралі; 7 — напрямки територіального розвитку; 8 —ріка
У сучасній практиці проектування зустрічаються такі основні види територіально-планувального розвитку: - безперервний розвиток усіх функціональних зон - компактний розвиток; - дискретний (переривчастий) розвиток міських зон (місто зростає розосереджено); - комбінований розвиток, що поєднує компактний і розосереджений (дифузний) розвиток між вулицями з громадським транспортом, які пересікають
8. 2. Технологічні, екологічні й санітарно-гігієнічні вимоги захисту міського середовища як запорука розвитку міста Містобудівне проектування містить такі заходь технологічного захисту міського середовища: - впровадження безвідходних технологій і утилізації (переробки) шкідливих промислових відходів; - використання альтернативних джерел енергії (вітряних двигунів, енергії біосистем); - використання очисних установок і газових фільтрів; - використання раціональних планувальних систем міст і промислових районів.
Екологічні і санітарно-гігієнічні заходи такі: - промислові райони необхідно розміщувати з підвітряного боку по відношенню до житлових районів. У промислових підприємствах і енергетичних установках з великим об'ємом викидів концентрованих газів в атмосферу слід використовувати висотні сурми (250 - 350 м). - між промисловими підприємствами й житловими районами слід проектувати санітарно-захисну зону шириною від 50 до 1000 м залежно від класифікації промислових підприємств. Санітарнозахисна зона. затримує пив, газ, кіпоть за допомогою дерев. Санітарно-захисна зона шириною 500 м знижує концентрацію пилку в 3, 5– 4 рази навколо промислового підприємства. Зелені насадження повинні займати не менш 40% її території. Санітарно-захисна зона може включати промислові підприємства без шкідливих викидів, комунальні й складські встанови, гаражі, автостоянки та інше.
8. 3. Функціонально-планувальні заходи з охорони навколишнього середовища: - винос за межі міста промислових підприємств, що забруднюють повітря, воду, ґрунт; - кооперування промислових під-приємств за принципом безвідходного виробництва; - формування промислових районів за принципом екологічної сумісності різних підприємств; - розміщування промислових під-приємств з великим вантажообігом поблизу автомобільних доріг і залізниці.
Головним завданням містобудівного проектування з охорони довкілля є комплексне використання заходів з очищення і перебоязкі шкідливих відходів, організація санітарно-захисних зон, раціональне планування і благоустрій промислових районів. Ці питання вирішуються в спеціальному розділі містобудівного проекту, який має назву "Комплексна схема охорони навколишнього середовища".
При розробці генерального плану міста й проекту планування промислового району слід ураховувати технологічні, екологічні й санітарно-гігієнічні вимоги і умови. Містобудівні вимоги включають комплекс заходів з поліпшення планування промрайонів, дотримування санітарно-гігієнічних норм і екологічного захисту міського середовища від шкідливих викидів промислових підприємств. Ці вимоги повинні бути ураховані на всіх рівнях містобудівного проектування промислових майданчиків, вузлів, районів, зон і виробничих комплексів.
9. Методи й технічні засоби містобудівного проектування Система сучасного містобудівного проектування є дуже розгалуженою сферою діяльності, у якій беруть доля різноманітні спеціалісти, що мають особисті уявлення процеси проектування й прогнозування міст. Фахівецьмістобудівник має осмислювати міське довкілля не лише як систему управлінських, інженерно-комунальних та архітектурно-художніх складових, адміністративної та містобудівної інфраструктури, але і як історичну й культурну цінність загальнолюдського масштабу, як надбання та спадщину своєї Держави, свого національного роду.
В умовах зростаючого попиту на специфічно замовлені та інвестовані містобудівні проекти, важливим стає додержання наукових принципів у методах проектування. Саме містобудівна наука має передбачити поведінку і розвиток проектного об’єкта і показати можливість ефективної цілеспрямовано дії на ці об’єкти – містобудівні комплекси чи міста , чи системи розселення. У зв'язку з цим на перший план виступає системний підхід (або аналіз) до вивчення і проектування складних комплексних об’єктів.
Основою системного підходу є системно-структурний аналіз, який розглядає в якості системи будь-якові сукупність елементів і їх якостей, між якими є певні відносини і зв’язки. Архітектурні об'єкти й міста є такими системами. Методологічним принципом системноструктурного аналізу є диференціація системи на складові підсистеми й першоелементи та встановлення усіх форм функціональних взаємозв'язків між ними. Стосовно міста доречно виділити структурні елементи, що складають матеріальну основу міста (територія, споруди, мережі й т. ін. ) і його функціональну основу (виробництво, обслуговування, управління). При цьому має встановлюватися ієрархічний принцип, іншими словами, багатоступенева структура аналізу від верхніх рівнів будови системи розселення до нижніх. Ієрархічні рівні утворюють вертикальні зв'язки підсистем та елементів. Горизонтальні зв’язки утворюються якісними характеристиками проектів.
Розглянутий метод є основою передпроектного містобудівного аналізу, який складається з наступного комплексу предпроектної оцінки території.
1. Функціонально - містобудівна оцінка Оцінка природних ресурсів території До природних ресурсів містобудівного освоєння території відносяться усі компоненти природного ландшафту: гірські породи, повітря, по-верхневі й підземні води, ґрунт, рослинність і тваринний світ. Характеристики цих компонентів багатоманітно впливають на містобудівні процеси: створюють передумови для розміщення на території різних видів діяльності, визначають умови будівництва, впливають на планувальну структуру міст і систем розселення. Найбільш активно на планувально-містобудівну структуру населених місць і геометрію розселення впливає рельєф (геоморфологія). Геометрія рельєфу роз-глядається як ступінь його розчленованості, крутість схилів, форма й довжина окремих компонентів, що в цілому впливає на ступінь придатності території для забудови, сільськогосподарського освоєння, на планувальну структуру території. Для аналізу рельєфу складають карти глибини й густоти розчленовування рельєфу, ухилів поверхонь, на основі яких підраховують орієнтовані обсяги й вартість робіт з інженерної підготовки території.
Важливими складовими харак-теристики природних ресурсів є структура й розміщення мінерально-сировинних ресур-сів. Мінерально-Сировинні ресурси є активним фактором, що має місто-утворююче значення. Поверхневі підземні води складають компонент природного ландшафту, що також подвійно впливає на функціонально-містобудівні рішення. Гідрологія й гідрографія визначають, з одному боку, територіальну структуру водних ресурсів з погляду забезпечення ними господарсько-питного і промислового водопостачання, і, з іншого боку, впливають на умови будівництва, а саме - визначають, як і геологія, витрати на інженерну підготовку території. Кліматичні умови складають найважливіший фактор формування населених місць. Для містобудування найбільш істотними характеристиками клімату є: температурний режим (зокрема , тривалість безморозного періоду, перепад температур), вітровий режим, показники вологості повітря, сонячна радіація, показники кількості й характеру опадів. Названі фактори впливають на загальну оцінку території по придатності для постійного проживання, на характер планування й забудови; на сільськогосподарське районування й т. д.
У генеральних планах міст і проектах районного планування особлива увага приділяється мікрокліматичним умовам. Біогенні компоненти ландшафту - ґрунт, рослинність і тваринний світ - відіграють значну роль в оцінці території й виборі видів її використання. Ґрунти оцінюються, у першу чергу, для сільського господарства, а також за умовами будівництва, для організації зон відпочинку, для розробки систем озеленення населених місць. Рослинність і тваринний світ - вивчають з погляду оцінки рекреаційних ресурсів території, експлуатаційно-про -мислових достоїнств, і як об'єкти охорони природи.
Аналіз і оцінка антропогенних ресурсів території До числа антропогенних факторів, по яких оцінюється територія, відноситься транспортна й інженерно-технічна забезпеченість території, доступність основних центрів виробництва й споживання, гігієнічні умови й стан природного комплексу, стан і цінність капітального фонду. Оцінюються також необхідність реконструктивних заходів, наявність будівельної бази, естетичні якості антропогенного ландшафту. Дослідження антропогенних, як і природних, ресурсів території розрізняється по змісту й ступеневі деталізації - у залежності від рівня й стадій проектування.
При проектуванні генерального плану розвитку існуючого міста важливим фактором в оцінці території також є ступінь її транспортної обслугованості, і - насамперед - пасажирським громадським транспортом. Для міста мова йде про оцінку доступності міського й районних громадських центрів, виробничих територій, центрів масового відпочинку. Рівень інженерного забезпечення території оцінюється шляхом визначення дальності окремих ділянок території від існуючих головних споруджень. Для розумів реконструкції й розвитку сформованого міста важливим фактором оцінки території є оцінка капітальності фонду, історико-культурних і естетичних якостей містобудівного середовища. Такий аналіз проводитися, як правило, комплексно - з оцінкою компонентів природних ландшафтів міст проектування. Аналіз і оцінка екологічних порушень складається, насамперед, із санітарно-гігієнічних характеристик.
Соціально-демографічна оцінка. При розробці цільових програм проектування поряд з оцінкою матеріальних ресурсів території досліджується її соціально-економічний і демографічний потенціал для рішення питання про розміщення виробництва. Важливим завданням є оцінка соціально-культурного потенціалу міст-центрів у системах розселення в залежності від складу, ступеня унікальності центрів обслуговування, виробництва, науки, а також структури обслуговуючих центрів у планувальній структурі міста. Оцінка соціальної значимості таких центрів дозволяє більш вірогідно судити про переваги розміщення нового будівництва в зонах доступності цих центрів.
Комплексна функціонально-містобудівна оцінка території. Комплексна оцінка території складається в результаті зіставлення покомпонентних оцінок з позицій використання в різних цілях: для промислового будівництва, сільського й лісового господарства, для формування сельбищних зон і зон масового відпочинку населення. У якості найважливішого аспекту аналізу, розглядається придатність території для будівництва. Це дозволяє інтерпретувати соціально-функціональну прог-раму в територіальному аспекті, а також обґрунтувати проектне рішення по розміщенню виробництва й інших видів діяльності й по просторово-композиційній організації містобудівних утворень.
Приведені вище фактори врахо-вуються на всіх рівнях проектування: у схемах і проектах районного планування, у генеральних планах міст. При цьому, однак, задачі комплексної оцінки території розрізняються ступенем деталізації по рівнях проектування. Результатом комплексного функціональномістобудівного аналізу є схема функціональної структури. У ній визначені основні й другорядні функціональні вузли діяльності й зв'язку між ними (осі).
2. Композиційно-містобудівна оцінка Нероздільність функціональної й естетичної складових у сприйнятті й проектуванні містобудівних об'єктів, вимагає проведення спеціального аналізу композиційних аспектів проектування. Ціль такого аналізу - у визначенні принципів містобудівної композиції. При цьому середовище розглядається як єдине ціле, що сприймається людиною як заданий об'єктивна реальність. У композиційно-містобудівній оцінці мова йде про духовне, емоційне сприйняття містобудівного середовища, "ефективність" якого спирається насамперед на естетичні характеристики.
Теорія містобудівної композиції розглядає закономірності побудови об'єктів усіх масштабних рівнів - від окремих міських ансамблів до композиційних систем регіонального масштабу, виявляючи загальні закономірності їхнього формоутворення за законами естетики. Композиційний аналіз у містобудівному мистецтві має ряд особливостей. Ці особливості визначаються властивостями містобудівних утворень як об'єктів художньої творчості: єдністю функціональних і художніх сторін, взаємозв'язком об'єктів із природними умовами й компонентами; динамічністю процесів формування об'єктів; великими фізичними розмірами об'єктів, що не піддаються одноразовому сприйняттю; двостадійністю їхнього формування - на стадіях проекту й - здійснення проекту. Названі особливості визначають зміст і орієнтацію композиційного аналізу.
Функціональна обумовленість композиційного рішення. Функціонально-практична програма містобудівного проектування є визначальним фактором у композиційнопросторовому рішенні об'єкта. Так, функціональне зонування й напрямок основних комунікацій міста визначають планувальну структуру основних композиційних осей. Поверховість і тип забудови, прийняті за функціональними вимогами, обмежують область композиційного пошуку. Технологія промислового виробництва, що впливає на композиційно-просторове рішення комплексу. Тобто, вузли концентрації діяльності (функціональні вузли) і зв'язки між ними (шляхи рухові транспорту й пішоходів) утворюють функціональну структуру, що відіграє роль поєднуючого "каркаса" містобудівного об'єкта на всіх рівнях проектування.
Обумовленість композиційного рішення природними факторами. Розуміння природного середовища як заданої цілісності, у якові "входити" архітектурний об'єкт, робить необхідним пізнання принципів формування цієї цілісності. Першим завданням на цьому етапі є оцінка образноестетичних і структурних характеристик ландшафту. Другу завдання - це визначення ієрархічної ролі цих якостей у структурі об'єкта проектування.
Естетична оцінка ландшафту. Естетичне сприйняття природи зв'язане з реалізацією наших уявлень про ідеальний вигляд ландшафту. Гармонійність його будівлі представляється у виді ідеального співвідношення форм рельєфу, рослинності, водних поверхонь. Образ складається у свідомості людини з унікальних (властивому даному місцю) якостей, що впливають на людину в залежності від особистості сприймаючого, розумів сприйняття й т. д. Можна говорити про безліч образних моделей міста в уявленні різних людей і соціальних груп - відповідно до їхніх естетичних смаків і установок, культурних норм, а також характеру повсякденних трудових і побутових процесів.
Образно-естетична оцінка ландшафту розробляється у двох напрямках. Перший напрямок - це натурне обстеження, здійснюване за допомогою замальовок і фотофіксацій. Цей аналіз відбиває ступінь образноемоційного впливу природного середовища, значення шкірного елемента в композиційній структурі й характер його взаємозв'язку з іншими. Другий напрямок - це аналітичне дослідження унікальних зон ландшафту - місць найбільшої естетичної виразності (виконується на картографічних матеріалах). Такими місцями, за звичай, є "брівки" рельєфу, поворотів рік, місця контрастів масивів зелених насаджень і галявин і т. д. Естетична оцінка природного середовища є визначальною у формуванні образного уявлення про об'єкт містобудівного проектування.
Структурний аналіз ландшафту. Оцінка структурних особливостей ландшафту містить виявлення просторових структурних осей і вузлів, основних візуальних розкриттів і системи домінант. Цей аналіз здійснюється в ієрархічній послідовності в напрямку до головного домінуючого елемента ландшафту. При цьому аналіз проводитися відповідно до трактування архітектури як просторової багаторівневої системи - " регіон-містоархітектурний ансамбль". Однак принцип виявлення структурних закономірностей залишається єдиним: навколишнє середовище має розглядатись як цілісне утворення. Аналіз композиційної структури проводитися порізному для різних рівнів проектування. Так, наприклад, аналіз систем розселення відрізняється більшим масштабним охопленням, ніж місто, і має більшу складність.
Слід зазначити розходження в змісті передпроектного аналізу при проектуванні об'єктів різного масштабного рівня в самому місті. Так, створення ансамблю площі, вулиці, комплексу будинків громадського центра в сформованому місті вимагає такого дослідження композиційних якостей міського середовища як містобудівного "контексту", у якому розташовується проектований об'єкт. Формування нового міста вимагає аналізу природного ландшафту, у першу чергу, як вихідної основи побудови містобудівної композиції. Проектування регіональної системи розселення визначає завдання дослідження природного ландшафту як найважливішої складової у вигляді територіальної системи.
Попередній результат передпроектних досліджень. На основі передпроектного аналізу будується комплексна модель проектування, що є основою розробки схеми розселення, генерального плану міста й наступних стадій містобудівного проектування. Ця модель є програмним пошуковим прогнозом функціональнокомпозиційної структури об'єкта. У ній в образносхематичному виді визначаються пріоритетні задачі й позначка проектування.
Серед технічних засобів проектування найбільше поширився засіб машинного проектування. Цей засіб не виключає інших, таких як архітектурна фотограметрія, архітектурно-містобудівна макетоскопія. Використання нового технічного засобу - комп' ютерних технологій - відкриває нові перспективи для подальшого розвитку містобудівного проектування. Цей засіб базується на методах математичного й об’ємно-просторового моделювання містобудівних завдань. Сумісне застосування математичних і містобудівних методів є необхідною умовою утворення автоматизованої системи містобудівного проектування. Ці системи підвищують ефективність і якість використання передпроектної бази даних, а також полегшують та прискорюють процес варіативності рішень містобудівних проектів.
Таким чином, методологічним стрижнем проектного підходу має бути утвердження статусу міського довкілля як цілісного об'ємно-просторового архітектурноландшафтного утворення. Світобаченням архітектора має статі погляд на місто як на образно-просторову систему, у якій її частини пов'язані одна з одною за законами підпорядкування головному і яка потребує моніторингового підходу, зважаючи на постійні процеси змінювання цієї системи.
СПИСОК ЛІТЕРАТУРИ 1. Алферов И. А. , Антонов В. Л. , Любарский Р. Э. Формирование городской Среды. - М. : Стройиздат, 1977. - 104 с. 2. Антонов В. Л. Градостротельное развитие крупнейших городов. Киев-Харьков-Симферополь, - 2005. -644 с. 3. Білоконь Ю, М. Планування території України на сучасному етапі //Будівництво України. N 6 - 1998. - 20 -22 с. 4. Гутнов А. Э. Эволюция градостроительства. - М. , 1984 5. Города и системы расселения. - М. , 1981 6. Гутнов А. Э. Движение к человеку // Города и люди. - М. : МП Ладья, 1993. - 320 с. 7. Досвід та перспективи розвитку міст України. Методичні аспекти територіального планування. Зб. Наук. праць. Вип. . 5 Відповід. Редактор Ю. М. Білоконь. - К. : ін-т Діпромісто, 2003. -172 с. 8. Досвід та перспективи розвитку міст України. Проектно-планувальні аспекти містобудування. Зб. Наук. праць. Вип. . 7 Відповід. Редактор Ю. М. Білоконь. - К. : ін-т Діпромісто, 2004. -188 с. 10. Иодо И, А. Основы градостроительства. Теория и методология. - Минск, 1983 11. Клюшниченко Є. С. Соціально-економічні основи планування та забудови міст. - К. : Укрархбудінформ, 1991. - 346 с. 12. Линч к. Образ города. Пер. с англ. - М. : Стройиздат, 1982. -327 с. 13. Містобудування. Довідник проектувальника За ред. Т. Ф. Панченко. - К. : Укрархбудінформ, 2001. - 192 с. 14. Родичкин И. Д. и другие. Сады, парки и заповедники Украинской ССР. - Киев: Будівельник, 1985. - 159 с. 15. Соловьева О. С. Лесопарки-дворцово-парковые ансамбли. Учебное пособие. Харьков-Симферополь: ХГАГХ-КИПИКС, 2008. - 119 с. 17. Шубович С. А. Архитектурная композиция в свете мифопоэтики. Док. диссер. -Харьков: РИП Оригинал, 2000. - 634 с.
Склад і зміст проекту генерального плану міста. Генеральний план території міста є основним видом планувальної містобудівельної документації, на основі якого здійснюється розподіл території міста для різних видів функціонального використання, визначається обмеження на певні види використання території, обслуговуються напрямки і обсяги інженерно – технічного забезпечення міста.
Генеральний план складається із: - текстової частини (пояснювальної записки і основних положень, які підлягають затвердженню); - графічної частини – основні схеми, які ілюструють прийняті рішення. Схема генерального плану виконується на топографічній підоснові, в залежності від пильності населення міста в масштабах: 1: 50000; 1: 25000; 1: 10000.
- До складу ілюстративних матеріалів генерального плану входять: план існуючого міста (опорний план); схема планувальних обмежень; схема розташування населеного пункту в системі розселення ( з приміського і зеленою зонами); основні креслення генерального плану. Для великих і над великих міст виконується: схема інженерної підготовки території; схема магістралей, міського та зовнішнього транспорту та інші креслення.
Пропозиції генерального плану розробляються на довгостроковий період розвитку міста – на 15 -20 років; виділяється перша черга реалізації – до 5 років. За домовленістю із замовником основний склад генерального плану може бути доповнений додатковими схемами, які ілюструють різні аспекти планувальної організації території міста. Обґрунтування генерального плану завершуються Техніко – економічним показниками щодо: населення території, житлового будівництв, обслуговування, розвитку транспорту, інженерного обладнання та ін.
Основними джерелами вивчення складу і змісту генерального плану являються: 1) ДБН Б. 1 -3 -97 „Склад, зміст, порядок розроблення, погодження та затвердження генеральних планів міських населених пунктів” 2) ДБН Б. 1. 1 -4 -2000 „Склад, зміст, порядок розроблення, погодження та затвердження містобудівного обгрунтування” 3) Довідник проектувальника. Містобудування. к. 2001.
Номер за списком Тема практичного завдання 1 Структурна організація виробничої зони міста 2 Містобудівні вимоги до розміщення промисловості 3 містобудівна класифікація за ступенем шкідливості виробництва 4 Містобудівні вимоги до розміщення промислових об'єктів 5 системи розміщення промисловості 6 виробничий комплекс міської агломерації 7 виробнича зона міста 8 міський промрайон 9 промисловий вузол та промислова площадка 10 Система зелених насаджень 11 зелені насадження загального користування Група / Ф. І. Б. оцінка примітка
Номер за списком Тема практичного завдання 12 спеціальні зелені насадження 13 Районні й мікрорайонні сади, сквери, бульвари й набережні 14 Система паркових ансамблів 15 садово-паркові комплекси 16 регулярні й пейзажні парки 17 види розміщення зелених насаджень 18 Місця для повсякденного відпочинку 19 місця для короткочасного відпочинку 20 Міські парки 21 Парки житлових районів 22 Система міських центрів Група / Ф. І. Б. оцінка примітка
Номер за списком Тема практичного завдання 23 Мережа громадських центрів 24 загальноміський центр 25 центри планувальних (міських) зон і районів 26 центри житлових районів та мікрорайонів 27 центри промислових районів 28 центри в зонах відпочинку 29 Кооперування установ громадського й транспортного обслуговування 30 Транспортно-комунікаційні центри 31 Транспортні вузли 32 транспортні й пішохідні зв'язки 33 Метод вертикального функціонального зонування Група / Ф. І. Б. оцінка примітка
Номер за списком Тема практичного завдання 34 Використання підземного простору 35 Будівлі громадсько - торговельного центру 36 основний принцип сучасного містобудування 37 багатофункціональність громадських центрів 38 Багатофункціональні центри 39 Структура багатофункціональних центрів 40 Основні принципи організації багатофункціональних центрів 41 Мережа громадських центрів міста 42 Мережа районних і мікрорайонних центрів 43 Загальна стратегія розвитку міста 44 Резерв територій для розвитку міста Група / Ф. І. Б. оцінка примітка
Номер за списком Тема практичного завдання 45 територіальні, функціональні та структурні резерви 46 Територіальні резерви 47 Функціональні резерви 48 Структурні резерви 49 Проектування відкритої планувальної структури 50 вибір напрямів розвитку функціональних зон 51 установлення розмірів територіальних резервів для всіх функціональних зон 52 виділення резервів функціональних зон, районів, інженерних і транспортних мереж 53 складання схеми етапного розвитку архітектурної композиції та планувальної структури міста в цілому 54 виділення першої та наступної черги будівництва нового й реконструкції існуючого міста 55 основні види територіально-планувального розвитку Група / Ф. І. Б. оцінка примітка
Номер за списком Тема практичного завдання 56 безперервний розвиток усіх функціональних зон - компактний розвиток 57 дискретний (переривчастий) розвиток міських зон 58 комбінований розвиток, що поєднує компактний і розосереджений 59 Технологічні, екологічні й санітарно-гігієнічні вимоги захисту міського середовища 60 заходи технологічного захисту міського середовища 61 впровадження безвідходних технологій і утилізації (переробки) шкідливих промислових відходів 62 використання альтернативних джерел енергії (вітряних двигунів, енергії біосистем); 63 використання очисних установок і газових фільтрів 64 Екологічні і санітарно-гігієнічні заходи 65 Формування планувальної структури міст 66 централізована планувальна структура Група / Ф. І. Б. оцінка примітка
Номер за списком Тема практичного завдання 67 Функціонально-планувальні заходи з охорони навколишнього середовища 68 завдання містобудівного проектування з охорони довкілля 69 технологічні, екологічні й санітарно-гігієнічні вимоги і умови 70 системно-структурний аналіз 71 структурні елементи, що складають матеріальну основу міста 72 структурні елементи, що складають функціональну основу міста 73 Функціонально - містобудівна оцінка 74 Композиційно-містобудівна оцінка 75 Планування території України на сучасному етапі 76 перспективи розвитку міст України 77 Соціально-економічні основи планування та забудови міст Група / Ф. І. Б. оцінка примітка
OG_lektsia_5_6.pptx